解决方案

解决方案(一)

 
  可广泛应用于家庭供热(包括开水和供暖)的、多能互补的智慧绿色供热系统解决方案示意图
在广东地区使用时相对原传统加热方式的投资
回报期和吨热水提升1℃的运行费用对比表  
(参考值,光照富裕区如中国西北方将更佳)


解决方案(二)

可广泛应用于工商业中高温用热的、纯智能跟踪汇聚太阳能集热系统解决方案示意图


  在广东地区使用时相对原传统加热方式的投资 回报期和吨热水提升1℃的运行费用对比表 
(参考值,光照富裕区如中国西北方将更佳)

解决方案(三)

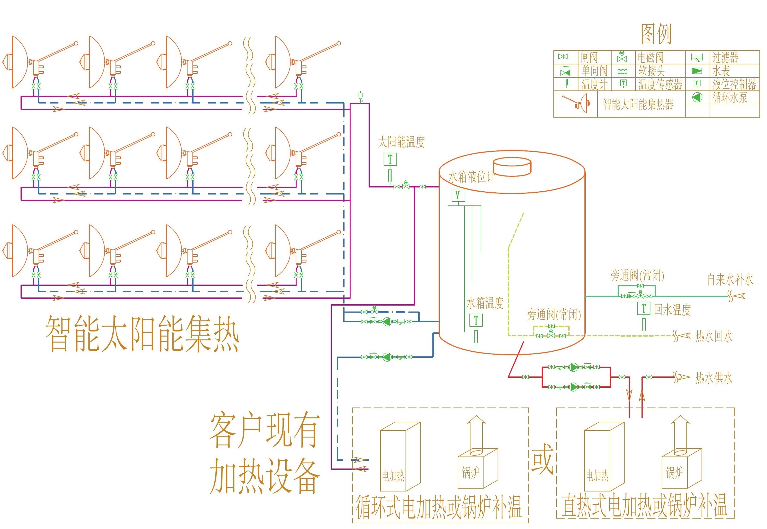
可广泛应用于工商业中高温用热的、多能互补的智慧绿色供热系统解决方案示意图

  在广东地区使用时相对原传统加热方式的投资 回报期和吨热水提升1℃的运行费用对比表 
(参考值,光照富裕区如中国西北方将更佳)

公司动态

我们的客服服务人员将为您提供专业的技术支持和咨询服务,无论您是我们的终端客户还是合作伙伴,通过电话,即时通讯或者电子邮件可以获取及时支持

了解更多 more

成为合作伙伴

我们具有行业领先技术,创新能力和高效的研发团队,可以为传统行业走向智能化道路提供不同的合作模式和解决方案。也欢迎有志于开拓智能市场的企业合作加盟。

了解更多 more

联系我们

服务热线:13202032902

国内销售热线:020-85652402

海外销售热线:00852-69351235

了解更多 more